

Ops Clarity.
Ops Clarity.
Ops Clarity.
Pilot Confidence.
One Seamless View.
Pilot Confidence.
Pilot Confidence.
One Seamless View.
One Seamless View.
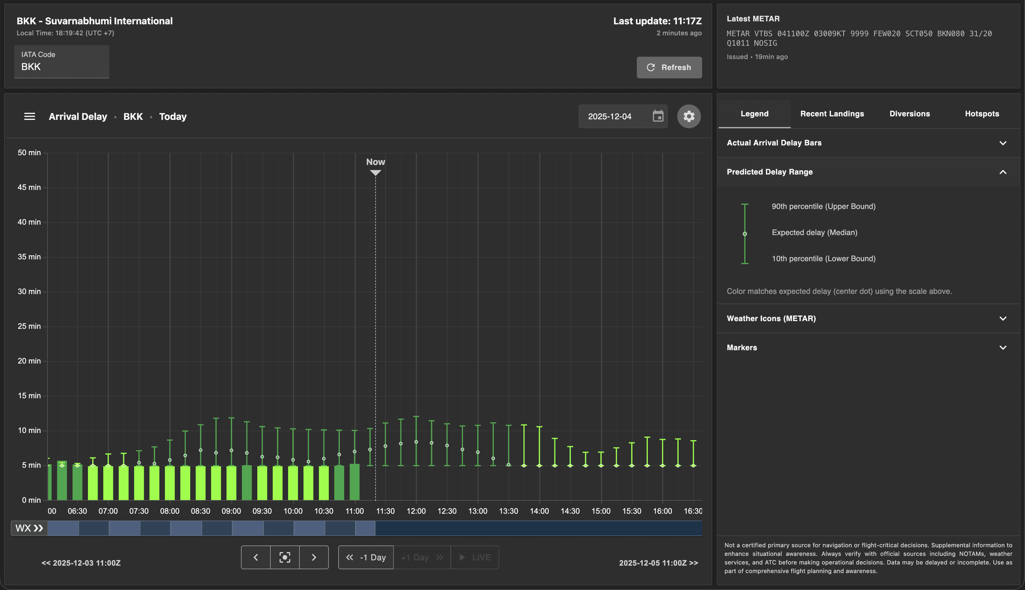
History, live status, and a 24-hour outlook in one view—built for fueling confidence and live EFB use.
History, live status, and a 24-hour outlook in one view—built for fueling confidence and live EFB use.

Preflight Phase
Better Data, Better Fueling
Pilots often brief with gaps: they may not have flown to a given airport in months, local patterns change with season and runway configuration, and yesterday’s holding or spacing isn’t obvious from standard paperwork.
The result is conservative fueling “just in case”. SkyGraph closes that gap by putting recent arrivals, live conditions, and a 24-hour outlook in one view—so fuel decisions are based on collective data from millions of flights, not limited personal experience.


Historical Snapshot
Last 2 weeks of delay bands—spot recurring bottlenecks before pushback. Navigate between days with ease.
Historical Snapshot
Last 2 weeks of delay bands—spot recurring bottlenecks before pushback. Navigate between days with ease.
Historical Snapshot
Last 2 weeks of delay bands—spot recurring bottlenecks before pushback. Navigate between days with ease.
Weather in Context
Historical METARs + active TAF overlaid conveniently on flow—see how similar weather affected yesterday’s arrivals.
Weather in Context
Historical METARs + active TAF overlaid conveniently on flow—see how similar weather affected yesterday’s arrivals.
Weather in Context
Historical METARs + active TAF overlaid conveniently on flow—see how similar weather affected yesterday’s arrivals.
Fueling Context
Decisions based on forecast stability, alternates’ status, and recent holding—reduce extra fuel without losing safety.
Fueling Context
Decisions based on forecast stability, alternates’ status, and recent holding—reduce extra fuel without losing safety.
Fueling Context
Decisions based on forecast stability, alternates’ status, and recent holding—reduce extra fuel without losing safety.
In-flight Phase
Live Arrival Flow, Right in the EFB
Lightweight updates keep you synced with the destination, alternates, and en-route alternates. No hunting across apps—SkyGraph slots into your cockpit flow. The current traffic situation at destination is known–before you are handed to approach controllers and might be instructed to hold.


Always informed
Always informed
Always informed
Live Traffic Picture
Current arrival rate, inbound delay and spacing—updated in small deltas for low bandwidth.
Live Traffic Picture
Current arrival rate, inbound delay and spacing—updated in small deltas for low bandwidth.
Live Traffic Picture
Current arrival rate, inbound delay and spacing—updated in small deltas for low bandwidth.
Alternates at a Glance
Destination, alternate, and en-route alternates—each with live & forecasted flow plus METAR/TAF status.
Alternates at a Glance
Destination, alternate, and en-route alternates—each with live & forecasted flow plus METAR/TAF status.
Alternates at a Glance
Destination, alternate, and en-route alternates—each with live & forecasted flow plus METAR/TAF status.
Event Alerts
Hotspots forming, weather degradation—subtle cues, not noisy pop-ups.
Event Alerts
Hotspots forming, weather degradation—subtle cues, not noisy pop-ups.
Event Alerts
Hotspots forming, weather degradation—subtle cues, not noisy pop-ups.
Unlock the knowledge sourced from millions of flights
Unlock the knowledge
Historical Data
See how the last 2 weeks played out: arrival rate by hour, delay bands and holding. Understand today’s plan in a real-world context.
Historical Data
See how the last 2 weeks played out: arrival rate by hour, delay bands and holding. Understand today’s plan in a real-world context.
Historical Data
See how the last 2 weeks played out: arrival rate by hour, delay bands and holding. Understand today’s plan in a real-world context.
Weather in Context
Historical METARs paired with the active TAF. Spot patterns where similar weather produced delay, holdings or diversions.
Weather in Context
Historical METARs paired with the active TAF. Spot patterns where similar weather produced delay, holdings or diversions.
Weather in Context
Historical METARs paired with the active TAF. Spot patterns where similar weather produced delay, holdings or diversions.
Live Destination Picture
Current arrival rate, inbound spacing and any holding—updated as tiny deltas for low bandwidth.
Live Destination Picture
Current arrival rate, inbound spacing and any holding—updated as tiny deltas for low bandwidth.
Live Destination Picture
Current arrival rate, inbound spacing and any holding—updated as tiny deltas for low bandwidth.
Alternates & En-Route Alternates
At-a-glance status for destination and alternates: live and forecast flow, METAR/TAF state, and confidence level.
Alternates & En-Route Alternates
At-a-glance status for destination and alternates: live and forecast flow, METAR/TAF state, and confidence level.
Alternates & En-Route Alternates
At-a-glance status for destination and alternates: live and forecast flow, METAR/TAF state, and confidence level.
Forecast Window
A 24-hour outlook with min/likely/max arrival bands—confidence-scored.
Forecast Window
A 24-hour outlook with min/likely/max arrival bands—confidence-scored.
Forecast Window
A 24-hour outlook with min/likely/max arrival bands—confidence-scored.
Fueling Confidence
Reduce “just in case” fuel by replacing hunches with a clear picture of demand, weather, and alternates.
Fueling Confidence
Reduce “just in case” fuel by replacing hunches with a clear picture of demand, weather, and alternates.
Fueling Confidence
Reduce “just in case” fuel by replacing hunches with a clear picture of demand, weather, and alternates.
All the context in one view—history, live status, and a 24-hour outlook you can scan in seconds.

